Zabbix5系列-监控Windows主机 (三)-CPU温度监控
来源:http://www.tudoupe.com时间:2022-06-11
一、参考
请参阅另一个Bowen配置Windows代理
Zabbix 5系列-监控Windows服务器(第三)
二、监控CPU温度
2.1由于Windows无法直接读取温度信息,使用C#编写了一个脚本来调用OpenHardwareMonitor库读取温度
编译程序:CPU温度读取程序
源代码:
2.2将程序复制到agent2安装目录中
2.3打开命令提示执行"C:Program FilesZabbix Agent 2cpu_temp"测试阅读
2.4打开Zabbix_agent2.Conf配置文件添加用户定义参数
参考:用户定义参数
自定义参数:
2.5打开命令提示,重新启动服务
2.6到主显示器页,创建一个显示器
类型选择Zabbix客户端
在填入键之前,在配置文件中输入cpu设置。
信息类型选择文本型
2.7单击测试按钮,然后单击获取值和测试,以取得测试值
读取到JSON值:
2.8 单击添加按钮创建一个监测项目
2.9新的监测项目
类型:相关项目
关键值:设置非冲突
主要内容:先选择创建的CPU温度
信息类型:选择浮点类型
单位:设置为℃
2.10 切换到进程页
单击添加按钮添加过程
JSONPath名称选择
参数根据先前阅读的JSON选择路径 $[0]["CPU Package"]
失败时定制
设置错误处理为设置值设置值为100
2.11参考5.9-5.10为每个核创建温度监测项目步骤

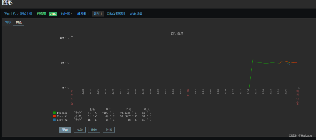
2.12打开最新数据页查看数据是否正确读取
2.13创建相关触发器和图形

上一篇:win32透明窗口
下一篇:win10怎么查自己的产品钥匙
相关新闻
- 2022-08-04 WPF的由来
- 2022-08-04 Win11勒索软件防护怎么打开?Win11安
- 2022-08-04 Windows系统jdk的配置
- 2022-08-04 Windows10 OneNote怎么重新登录?如何重
- 2022-08-04 超好用的 Windows 效率工具推荐
- 2022-08-04 Windows如何在CMD或PowerShell中配置代理
- 2022-08-04 powershell和cmd对比
- 2022-08-04 【QT】Windows下QT下载安装
- 2022-08-04 windows下 C++ 实现类属性的get和set方
- 2022-08-04 Win11快速助手在哪里?Win11打开快速
|
|
|
|
|
|
|
|
|
|
|
|
|
|
|
